Resource Inventory Report

CloudSpend's Resource Inventory Report provides a detailed overview and analysis of all cloud resources being used within an organization’s cloud environment. This report is crucial for cost management, resource optimization, and ensuring effective governance of cloud resources.

The Resource Inventory report is currently available for billed resources of the respective cost account. Resources with zero charges will not be captured in this report.

Why the Resource Inventory Report?

The Resource Inventory Report generates an up-to-date inventory containing all cloud resources from all accounts and across all providers and enables you to identify unused or costly resources. Here are some of the key benefits of CloudSpend's Resource Inventory Report:

Interpreting the Resource Inventory Report

The Resource Inventory Report provides a complete view of your cloud resources and enables you to achieve greater control over your cloud spending.

Follow the steps below to view the Resource Inventory Report:

  1. Log in to CloudSpend and go to Reports.
  2. Select Resource Inventory.
    Resource Inventory

Resource Inventory

In the Resource Inventory page, you can filter the resources based on the cost account, specify a tag to filter, select the required Accounts/Subscriptions/Projects, and also set a custom date range. You can also view the following details for different cost accounts in a tabular or pie chart format:

Inventory Details

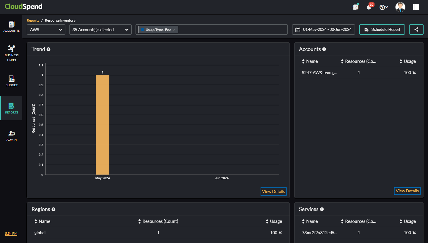
If you click View Details in each section, the Resources page will be displayed with details such as Resource Name, Location, Service, and Resource Group. 

Resources

In the Resources page, view the grouped data for Trend, Accounts/Subscriptions/ Projects, Regions/Locations, and Services based on the selected widget. To schedule a report, click Schedule Report. To share the report with your team, click Share to share it in CSV format.

Share Report

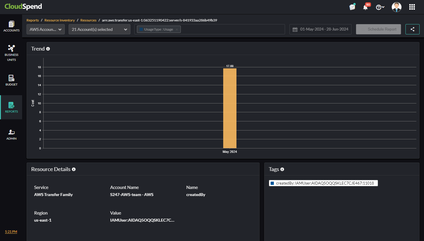
Click the applicable resource name to get critical insights about the respective resource and view the following details:

You can also view the above resource details from the AccountSpend AnalysisResource Explorer as well.

RE Inventory

Related Topics

Top